My Training Log

Your personal training log for deeper insights and smarter progress. Your log, your data, your edge. Track, analyze, understand, and optimize to achieve your goals.

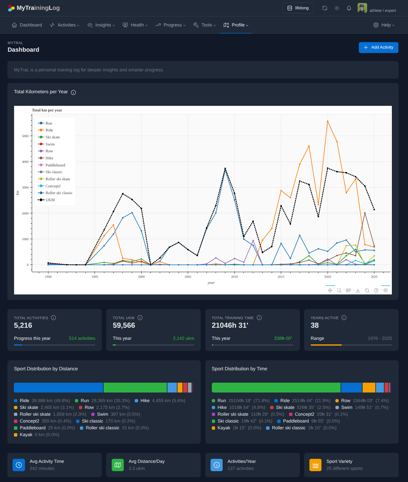
MyTraL Screenshot

Everything You Need to Track Your Progress

*

No Silver Bullets

Track your activities day by day, week by week, month by month, year by year. There are no silver bullets and no shortcuts - just consistent effort over time.

*

Steel and Soul

To truly understand a human being, a spreadsheet is not enough. You may be treated like a machine: input calories, output kilometers. But a machine doesn't have a "bad day", and a machine doesn't feel the "flow state". Do not trust your heart rate monitor alone - listen to your body. By integrating Subjective Data (the "Soul") with Objective Data (the "Steel"), MyTraL captures the full spectrum of human performance.
When everything is in one place, patterns emerge that isolated data would never reveal - turning fragmented information into actionable wisdom.

*

Data Ownership

Privacy is your right, not a privilege. Every day, people lose access to accounts containing years of personal data - banned without explanation, locked out without recourse. Let your data live on your machine, under your control. Always accessible, always yours.

*

Perfect Software

Software, like coffee, is a matter of personal ritual and objective taste. One athlete seeks the bitterness of a dark roast. Another, the clarity of a light pour-over. To force the same cup on everyone is not "user experience" - it is a compromise.
Mytral is designed to be customized, not just used. It provides the raw beans, the temperature control, and the grind - you decide the extraction. True Perfect Software is a mirror of the individual. It is the version that is perfect for you specifically. Your fitness journey is unique. The tool you use to track it should be as tailored as your own morning brew.

*

Freedom

Digital sovereignty is a fundamental right, which is why MyTraL embraces the FLOSS principles. MyTraL provides you the four essential freedoms: the freedom to run the software for a good purpose, to study and change its source code so it truly serves your fitness goals, to redistribute copies to help others, and to distribute modified versions so the entire athlete community benefits from collective improvements.
From the transparent development process to underlying algorithms, everything is open to audit. There are no hidden "black box" metrics, no backdoors, no tracking, or proprietary secrets.

*

God’s in the details

Every lap, every set, and every rest interval is a data point with a story to tell. Why was the fourth interval slower? Was it a fade in focus, a spike in heart rate, or a heavy feeling in your legs that you noted in your diary?
MyTraL uncovers these answers by moving beyond the "single block" recording style, allowing you to structure your workouts with high-resolution granularity. By capturing individual laps, work intervals, and specific rest periods as metadata, it tracks not just the work done, but the precise rhythm of the session. Beyond the clock, when you record the structure of the workout, you move from merely measuring distance to understanding your potential.

*

The Rhythm of the Spiral

Nature operates in cycles, from the rotation of the planets to the rhythmic periodization of athletic performance - the intentional ebb and flow of intensity and recovery. Rather than obsessing over a single day, MyTraL allows you to compare weeks, months, and years to track your true trajectory. By viewing your history through these cycles, you can see how far you have come and where you are heading. This perspective reveals the patterns in your peaks and valleys, helping you understand when to push and when to allow your body to rebuild. Understanding your progress as a series of cycles transforms your training from a random collection of workouts into a purposeful journey of mastery.

*

Open Data Formats

Your training history is a lifetime asset that deserves to stand the test of time. MyTraL stores your progress using transparent, human-friendly open data format standards, ensuring your records remain accessible and readable forever. By avoiding "black box" storage, it guarantees the freedom to move your history anywhere or plug it into other tools. You can run your own post-processing scripts, build personal machine learning models to predict whatever you need, or visualize your progress in ways that fit your specific needs.

*

Training Knowledge

Stop guessing and start uncovering the "breakthrough outliers" hidden within your athletic history by identifying the precise triggers and patterns that drive your peak performance. MyTraL lets you perform deep-dive root-cause analysis to reveal why certain phases felt effortless while others stalled, turning subtle anomalies into lessons. Set your personal SMART goals. Track your gear usage, service history, and costs. Maintain favorite training locations. Collect and organize your holistic training wisdom.

The Story of MyTraL

MyTraL was born from a simple need: to track my own training progress with more depth and insight than existing solutions offer.

The data from my sports diaries tells the story of my life as a formerly competitive, now recreational athlete.

In this project, I'm building and documenting the software chain to digitize and normalize 30+ years of diverse training logs I have used over the years - from paper (official performance sports center diaries and my personal notebooks) and MS Excel to third-party online and desktop tools, Concept2 ranking, all the way to Strava.

What will I learn from the data? I can't wait! What about you?

Interested?

If you have questions, suggestions, or just want to get in touch, please fill out the form below.